首页
学习
活动
专区
圈层
工具
发布
首页
学习
活动
专区
圈层
工具
MCP广场
社区首页 >专栏 >从数据到决策!嘉为蓝鲸全栈智能可观测中心V4.5:业务指标洞察+智能告警处置,运维效率翻倍

从数据到决策!嘉为蓝鲸全栈智能可观测中心V4.5:业务指标洞察+智能告警处置,运维效率翻倍

原创
作者头像
嘉为蓝鲸
发布2025-09-08 16:24:27
发布2025-09-08 16:24:27
2840
举报
文章被收录于专栏:AIOpsAIOps

官网原文(免费申请演示):嘉为蓝鲸全栈智能可观测中心V4.5发布:打造全链路、智能化的企业级可观测体系

在数字经济加速渗透的今天,企业IT架构日益复杂,业务系统的稳定性与可观测性成为支撑业务持续运转的核心支柱。从基础资源到上层应用,从技术指标到业务场景,如何打破数据孤岛、实现全栈统一观测;如何借助智能技术提升IT故障响应效率,成为企业数字化转型中亟待解决的两大关键问题。

嘉为蓝鲸全栈智能可观测中心·鲸眼(以下简称“可观测中心”)深耕企业可观测领域,始终以用户需求为导向,持续迭代升级。本次全新发布的V4.5版本,以业务为核心,以智能为驱动,以全局为视角,构建了覆盖“感知-分析-决策-处置”全流程的IT运维可观测体系,在业务监控、智能分析、全景观测等核心能力上实现突破。可观测中心融合大模型与AI技术,打造从数据采集到故障处置的全流程闭环,为企业提供更全面、更智能、更高效的可观测解决方案,助力企业在复杂IT环境中精准把握系统状态,保障业务平稳运行。

01. 发布总览

本次发布围绕 “业务可感知、智能可决策、全局可掌控” 三大核心目标,推出五大核心功能模块,覆盖业务监控、智能可观测、全景观测、硬件监控及多项重要辅助功能,全方位提升企业可观测能力。

02. 业务监控

当跨行来账延迟引发客户连环问询,当批量交易处理时某笔交易状态成谜,业务可观测正成为企业新的核心诉求。打破技术壁垒,让业务系统状态 “看得见、摸得着”——从数据到场景,从技术到业务,真正实现业务全链路可视化,才能精准掌握业务健康状态、持续创造价值。这正是企业观测体系的终极愿景。

1)业务黄金指标洞察

一键掌握业务脉搏!可观测中心通过对指标数据处理,直观呈现核心业务指标,告警状态一目了然。依托于关键指标与实时监控,助您快速定位问题,保障业务平稳运行!

2)业务全链路追踪

业务数据全链路打通,从发起端到流程终点,全程可视化!跨系统卡点秒级锁定,告别在海量日志里逐个排查的繁琐与煎熬,效率直接拉满!

3)业务请求链检索

从请求到响应,秒级追踪每一笔业务轨迹,多维数据自由钻取,让系统运行故障尽在掌握!

4)可观测数据联动

一键穿透监控指标、告警、日志、APM全场景,实现从业务监控到根因定位的无缝跳转,让故障排查行云流水!

03. 智能可观测

在当今复杂多变的IT环境下,传统的运维方式已难以满足企业对系统稳定性与高效性的严苛要求。可观测中心深度融合大模型、AI算法等先进技术,对运维数据进行全方位、深层次的挖掘与分析,从根本上革新故障管理流程,为企业打造出一套智能化、自动化的运维体系,大幅提升系统的可靠性与运维效率。

1)大模型助理

运维过程中,面对复杂的系统问题和海量数据,人工分析往往耗时费力。大模型助理化身您的 “智能运维搭档”,基于深厚的领域知识与海量运维数据训练,可实时响应各类运维需求。无论是查询系统配置细节、解读指标波动原因,还是获取故障处理最佳实践,大模型助理都能快速提供精准答案,就像身边有一位经验丰富的资深运维专家,随时为您答疑解惑,大幅降低运维门槛,让新手也能轻松应对复杂运维场景。

2)智能问答

打破传统运维依赖文档查询的低效模式,智能问答功能支持自然语言交互,让运维信息获取更直接、更高效。您可以用日常语言提问,例如 “近3天数据库连接失败的告警有多少条”“如何排查应用响应超时问题”,系统会自动理解问题意图,从指标、日志、告警等多维度数据中挖掘答案,并以清晰易懂的方式呈现,同时关联相关资源拓扑与历史案例,让您不仅能得到答案,还能掌握背后的逻辑与依据,真正实现 “问即所得、知其所以然”。

3)根因分析助手

告警一来,还在手动翻资源关联、大海捞日志查关键词,靠文档或经验排查?告警根因分析轻松破局!依托CMDB资源关系、日志上下文,结合大模型分析等能力,让告警根因定位又快又准,运维效率直接起飞!

04. 全景观测

可观测中心重磅来袭!打破监控孤岛,整合应用、容器、基础设施全栈数据,跨层级、跨资源统一透视,业务健康全局可视。依赖拓扑一目了然,故障下钻精准溯源,让每一个故障无所遁形,为业务稳定性运营保驾护航!

1)业务全局观测拓扑

想实时掌握业务全貌?看这张拓扑图就够!节点、链路清晰呈现,异常状况一眼锁定,业务运行状态、资源上下游关联尽在掌握。不管是排查故障,还是优化业务架构,有它助力,效率直接拉满,运维人再也不用为 “摸不清业务脉络” 头疼啦!

2)业务资源纵览

不管是业务、应用服务、容器资源,还是各类中间件、数据库等资源,都能在这清晰呈现,业务资源监控状态一目了然。有了它,可快速定位到有问题的资源,让运维排障效率直接拉满,谁用谁知道!

3)可观测数据关联

看这资源拓扑图,联动Metric(指标)、Log(日志)、Trace(调用链)、告警,四大观测数据!不管是追踪系统指标波动、定位日志异常、下钻查看微服务调用链路,还是响应告警事件,相关数据都能在这张图里高效联动。从此告别数据零散,实现根因秒定位!

05. 硬件监控

硬件设备作为IT系统的物理基础,其稳定运行直接影响上层业务。本次发布强化硬件监控能力,覆盖网络设备、服务器、存储等核心硬件Trap监控以及链路监控,通过精细化监控指标检测与快速告警响应,保障硬件层运行可靠性。

1)Trap事件监控

内置海量MIB文件,对交换机、路由器等常见网络设备的Trap事件,仅需简单配置协议参数就能直接响应!开箱即用的顺滑体验,让网络设备监控快速上线,运维团队少走弯路,设备异常感知一步到位!

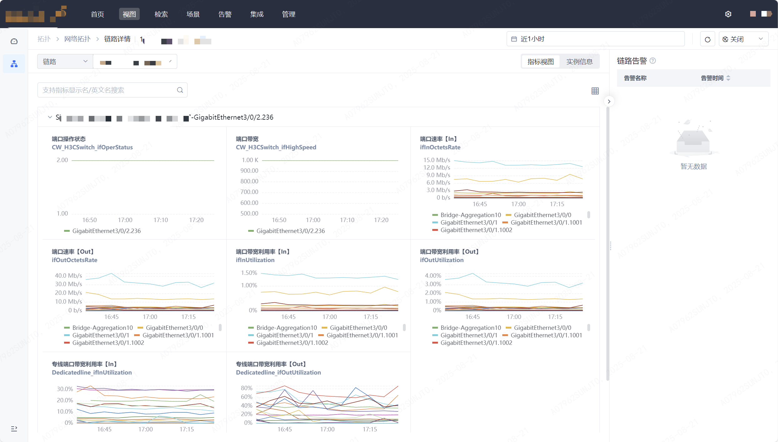
2)网络链路监控

全面监控网络链路的运行状态,包括端口状态、带宽、速率、带宽利用率等关键指标;通过拓扑图直观展示链路连接关系与关键实时数据。支持链路信息查询、指标趋势分析及告警关联,可及时发现链路拥堵、中断等问题,保障网络传输通畅,为业务数据流转提供稳定支撑。

06. 其它重要功能

1)支持国际化,无界协作更顺畅

不管是跨时区团队协作,还是多语言环境适配,国际化支持让系统功能稳定在线,打破地域与语言壁垒,轻松应对全球业务运维!

2)全数据源可视,数据掌控更随心

无论是指标波动实时追踪,日志异常快速定位,还是告警事件趋势分析。指标/日志/告警仪表盘让数据动态一目了然,打破信息孤岛与分析盲区,复杂业务场景都能精准拿捏!

3)多维度数据探索,指标分析更灵活

不管是海量指标精准检索,还是定制化衍生指标,指标管理让数据价值深度释放,打破传统局限与应用壁垒,多样化分析需求都能轻松满足!

4)按日历服务检测,节奏精准踩得住

跟着日历服务的周期来检测,业务什么时候忙、什么时候闲,检测节奏全匹配,不打乱日常运转,精准守护更贴心!

5)支持Kafka投递日志数据,高效传输不卡顿

日志数据支持投递至第三方Kafka,实现高速 “吐数”,让第三方系统轻松完成数据分析与消费,数据流转效率直接拉满!

6)支持日志链路分析

日志采集链路的资源使用情况以可视化方式直观呈现,数据链路上的组件资源容量分析、控制调优都能轻松搞定,让资源管理更清晰、更高效!

7)告警通知群@功能,关键信息不遗漏

告警一来直接群里@相关人员,精准触达不拖延,谁该处理、该做什么,一眼看清,响应速度快人一步,故障处理不耽误!

嘉为蓝鲸全栈智能可观测中心·鲸眼V4.5版本重点围绕业务场景可视化监控、硬件设备精细化管理、AI大模型智能赋能、多团队协同协作四大方向,全方位提升企业IT系统的可观测性与运维效率。

未来,嘉为蓝鲸将持续迭代创新,紧跟技术发展趋势与企业需求变化,不断拓展可观测的边界,为企业数字化转型提供更坚实的技术支撑,让每一次业务运行更清晰可见,每一次故障处置更精准高效。

07. 推荐您选择嘉为蓝鲸全栈智能可观测中心的理由

1)权威认可:多项行业大奖见证技术实力

嘉为蓝鲸全栈智能可观测中心,凭借着卓越的技术实力和创新能力,持续斩获国内外权威机构与行业协会颁发的多项殊荣,这些奖项成为其在企业可观测产品领域的重要 “实力名片”。其中,嘉为蓝鲸全栈智能可观测中心曾多次获得 Gartner 推荐:

  • 2025 年,嘉为蓝鲸日志中心与应用性能观测中心入选 Gartner《中国智能 IT 监控与日志分析工具市场指南》,成为专用工具提供商;
  • 2024 年,嘉为蓝鲸入选《2024 年中国基础设施战略成熟度曲线》报告,成为中国 AIOps、中国 APM 和可观测性、OpenTelemetry 三大领域的代表厂商;
  • 2022 年,Gartner 在《Toolkit: Vendor Identification for Infrastructure Monitoring Tools in China》中推荐了嘉为蓝鲸全栈智能可观测中心。

2)此外,还荣获了以下重要奖项:

  • 2024年,斩获“鑫智奖” 第六届金融数据智能优秀解决方案,证明了嘉为蓝鲸全栈智能可观测中心在银行、证券、保险等核心金融场景的适配能力与业务价值。
  • 2023年,获评“2023 年广东省优秀软件产品(信创类)”,体现了嘉为蓝鲸全栈智能可观测中心在国产软硬件适配、信创解决方案落地方面的领先性。
  • 2023年,获广东省信息技术应用创新产业联盟评为信创先进单位、信创优秀解决方案&产品,验证了嘉为蓝鲸全栈智能可观测中心在信创生态建设中的贡献与产品成熟度。
  • 2022年,获 ITSS 分会(国家信息技术服务标准组织) 评定为 ITSS 信息技术服务运维工具图谱 / 名录,嘉为蓝鲸全栈智能可观测中心符合国家运维工具标准,证明产品在运维规范化、标准化方面的合规性。
  • ……

3)客户落地案例:覆盖多行业的实践验证

嘉为蓝鲸全栈智能可观测中心已助力金融(如四川农信、华夏银行、鹏华基金等)、政务(如湖北数产、东莞人医、苏州市信息中心等)、能源、交通(如大兴机场、广州公交集团)、汽车(如长城汽车)、运营商(如云南电信、北京移动)等诸多行业超百家客户,实现 IT 全栈可观测的建设。

原创声明:本文系作者授权腾讯云开发者社区发表,未经许可,不得转载。

如有侵权,请联系 cloudcommunity@tencent.com 删除。

原创声明:本文系作者授权腾讯云开发者社区发表,未经许可,不得转载。

如有侵权,请联系 cloudcommunity@tencent.com 删除。

评论
登录后参与评论
0 条评论
热度
最新
推荐阅读
目录
  • 01. 发布总览
  • 02. 业务监控
    • 1)业务黄金指标洞察
    • 2)业务全链路追踪
    • 3)业务请求链检索
    • 4)可观测数据联动
  • 03. 智能可观测
    • 1)大模型助理
    • 2)智能问答
    • 3)根因分析助手
  • 04. 全景观测
    • 1)业务全局观测拓扑
    • 2)业务资源纵览
    • 3)可观测数据关联
  • 05. 硬件监控
    • 1)Trap事件监控
    • 2)网络链路监控
  • 06. 其它重要功能
    • 1)支持国际化,无界协作更顺畅
    • 2)全数据源可视,数据掌控更随心
    • 3)多维度数据探索,指标分析更灵活
    • 4)按日历服务检测,节奏精准踩得住
    • 5)支持Kafka投递日志数据,高效传输不卡顿
    • 6)支持日志链路分析
    • 7)告警通知群@功能,关键信息不遗漏
  • 07. 推荐您选择嘉为蓝鲸全栈智能可观测中心的理由
    • 1)权威认可:多项行业大奖见证技术实力
    • 2)此外,还荣获了以下重要奖项:
    • 3)客户落地案例:覆盖多行业的实践验证
领券
问题归档专栏文章快讯文章归档关键词归档开发者手册归档开发者手册 Section 归档