
嘉为蓝鲸WeOps一体化智能运维平台(订阅制)是为企业的IT运维部门提供覆盖资源管理、监控告警、自动化运维、IT服务台、日志管理、APM监控等多项功能为一体的运维工具,通过打通各业务单元、贯穿各技术栈,以故障定位和全生命周期管理为核心,持续保障业务连续性。

为方便用户在外出或移动场景下实时掌握工单处理进度,服务台移动端新增工单流程图功能。用户可直观查看当前工单所处的处理节点与完整流转路径,随时随地跟踪进展,提升协同透明度和响应效率。

新版本支持对知识库文章的阅读情况进行精细化追踪。用户点击文章阅读量,即可查看详细的阅读人员列表以及最早阅读时间。该功能将阅读量这一抽象数字转化为具体、可查的数据,实现了阅读效果的量化管理,为知识库的内容运营和优化提供了直接依据。

在复杂的IT环境中,应用关联的资产往往分散难寻。新版本支持按应用进行全文检索,管理员可快速定位并查看任一应用下的所有关联资产信息,实现资产归属的统一透视与集中管理,提升运维管理的规范性和效率。

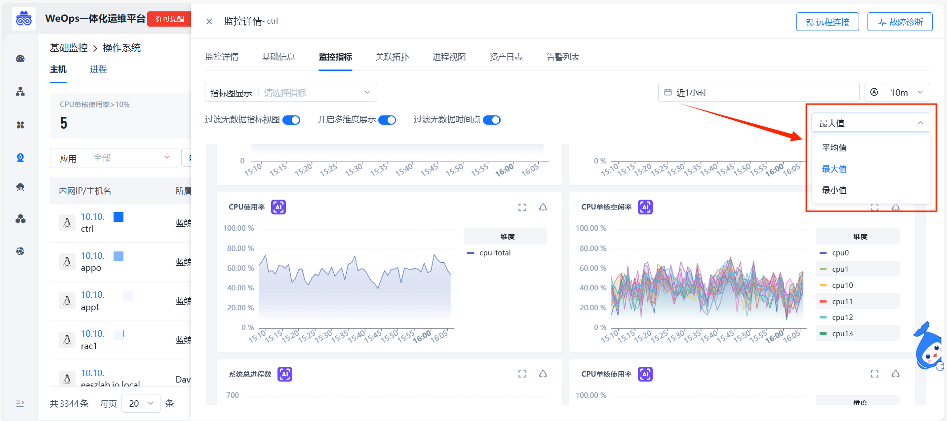
日常运维监控中,面对同一组指标,不同的分析场景往往需要不同的数据视角。例如,观察整体负载需看平均值,排查异常波动则需关注最大值,固定的聚合方式难以兼顾多种需求。新版本支持平均值/最大值/最小值汇聚指标监控视图,用户可根据分析场景,选择不同的数据汇聚方式,让视图精准匹配当下的分析目标。

除了上述的功能新增外,WeOps V5.27&V4.27版本还进行了以下功能拓展和优化。
原创声明:本文系作者授权腾讯云开发者社区发表,未经许可,不得转载。
如有侵权,请联系 cloudcommunity@tencent.com 删除。
原创声明:本文系作者授权腾讯云开发者社区发表,未经许可,不得转载。
如有侵权,请联系 cloudcommunity@tencent.com 删除。