概述
本能力是基于腾讯云日志服务(CLS)构建的 AI Agent 一站式监控方案,面向 OpenClaw 提供开箱即用的成本治理、运维观测和会话管理能力。
通过一键接入采集,OpenClaw 运行的日志和指标将自动上报至 CLS,并通过预置的可观测仪表盘进行可视化分析,帮助团队快速掌握 Token 成本走向、系统运行状态、会话质量分布等核心信息。
场景 | 能力 | 核心价值 |
钱花在哪了? | 成本治理仪表盘 | 总费用、Token 总量、平均会话成本统计,支持多维度拆解,定位高成本原因 |
系统是不是出问题了? | 运维观测仪表盘 | 消息处理量、队列深度、执行耗时 P95、卡死会话数监控,支持日志级别分布与 OTEL 指标联动,提供状态时序分析 |
用户都在聊什么? | 会话管理仪表盘 | 会话数量、平均轮次、工具调用次数统计,展示渠道与模型分布,支持查看任意会话的完整多轮交互记录 |
这个会话到底发生了什么? | 会话详情仪表盘 | 展示会话基础信息与 Token 消耗汇总,按轮次还原对话流,逐轮展示交互细节与单轮成本,支持链路追溯 |
有没有安全风险? | 安全审计仪表盘 | 高风险会话统计、高危命令执行会话追溯、敏感文件访问行为审计,实现多维度全链路安全监控 |
怎么查原始日志? | 日志检索能力 | 支持按服务器筛选,提供条件检索与 AI 智能查询能力,快速查看原始日志与统计图表 |
一键接入
前提条件
已安装并运行 OpenClaw,如您是腾讯云上的服务器可参见 腾讯云上配置 OpenClaw 教程,如您是自建服务器可参见 OpenClaw 官网 进行安装。
已在 CLS 控制台 开通腾讯云 CLS。
已创建腾讯云 API 密钥(SecretId 和 SecretKey),您可前往 API 密钥管理 查看和创建。
接入步骤
通过 CLS 应用中心的 OpenClaw,可一键接入您在腾讯云(CVM 或 Lighthouse)上的 OpenClaw,同时,非腾讯云的自建机器也可以通过指引一键接入。
步骤1:进入接入页面
1. 进入 CLS 控制台 > 应用中心 页面,单击应用洞察下的 OpenClaw。

步骤2:选择服务器类型并完成接入
单击接入管理中的接入 OpenClaw,选择您已安装 OpenClaw 的机器。

接入非自建服务器(云服务器 CVM、轻量应用服务器):
1. 选择您需要接入的非自建服务器类型,在列表中勾选未采集的服务器,勾选后在下方填入腾讯云 API 密钥(SecretId 和 SecretKey),并单击下一步。

2. 等待执行状态加载完成后显示已完成,即完成接入。

接入自建服务器
1. 选择自建服务器,在下方填入腾讯云 API 密钥(SecretId 和 SecretKey),选择 Region(支持的 Region 请参见 地域和访问域名),复制操作命令后,单击确定。然后在您想安装的服务器上完成安装。

2. 在自建服务器上执行上述命令,显示下图结果即完成接入。

步骤3:确认接入结果
完成接入后,回到接入管理列表页,即可在列表页看到新接入的 OpenClaw 机器。

可观测仪表盘

OpenClaw 成本治理
成本治理仪表盘帮助您全面了解 OpenClaw 的 Token 消耗和费用分布,支持从全局总览逐层钻取到具体会话和消息级别。
功能 | 说明 |
全局成本总览 | 展示总费用、Token 总量、平均会话成本、会话数等核心指标。 |
多维拆解 | 按模型维度和服务器主机分别拆解成本分布。 |

OpenClaw 运维观测
运维观测仪表盘帮助您实时掌握 OpenClaw 系统的运行状态,快速发现队列积压、响应劣化、错误突增等异常。
功能 | 说明 |
核心 KPI 监控 | 消息处理总量、消息入队数、执行耗时 P95、队列深度 P95、卡死会话数。 |
应用日志大盘 | ERROR / WARN / FATAL 级别分布,子系统错误 Top 排名。 |
OTEL 指标大盘 | 消息处理趋势、队列状态(深度 + 等待时长)、执行耗时时序图。 |

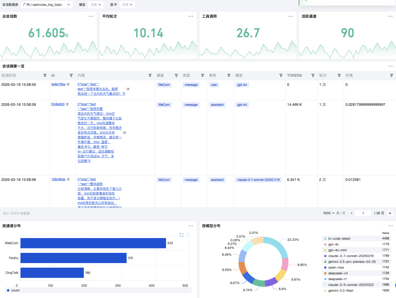
OpenClaw 会话管理
会话管理仪表盘帮助您快速检索和还原 OpenClaw 的全局会话监控,整体把控会话状态与使用情况。
功能 | 说明 |
活跃度概览 | 会话数量、平均轮次、工具调用次数、渠道分布,了解整体使用活跃度。 |
会话摘要一览 | 选择任意会话,查看完整的多轮交互记录,每轮展示用户输入、Agent 响应、Token 和成本。 |
渠道与模型分布 | QQ / 企微 / 飞书 / 钉钉各渠道会话占比,各模型使用分布。 |

OpenClaw 会话详情
会话详情仪表盘帮您检索和还原单会话全链路交互,用于下钻单会话的完整交互过程。
功能 | 说明 |
会话基础信息 | 展示会话 ID、通道、模型、创建时间、状态等核心数据,并汇总会话总 Token 消耗与总成本。 |
多轮交互明细 | 按轮次还原对话流,逐轮展示用户输入、Agent 响应、工具调用记录、单轮 Token 消耗及单轮价格。 |
交互链路追溯 | 完整复现对话逻辑,支持逐轮查看上下文,用于问题排查、Prompt 优化与需求分析。 |

支持以下两种方式进入会话详情:
单击会话管理仪表盘 > 会话摘要一览表格中的会话 id 或者会话内容,可以跳转对应会话的会话详情仪表盘。

直接单击 OpenClaw 会话详情仪表盘,选择服务器(实例)及会话 ID,查看单会话的会话详情。

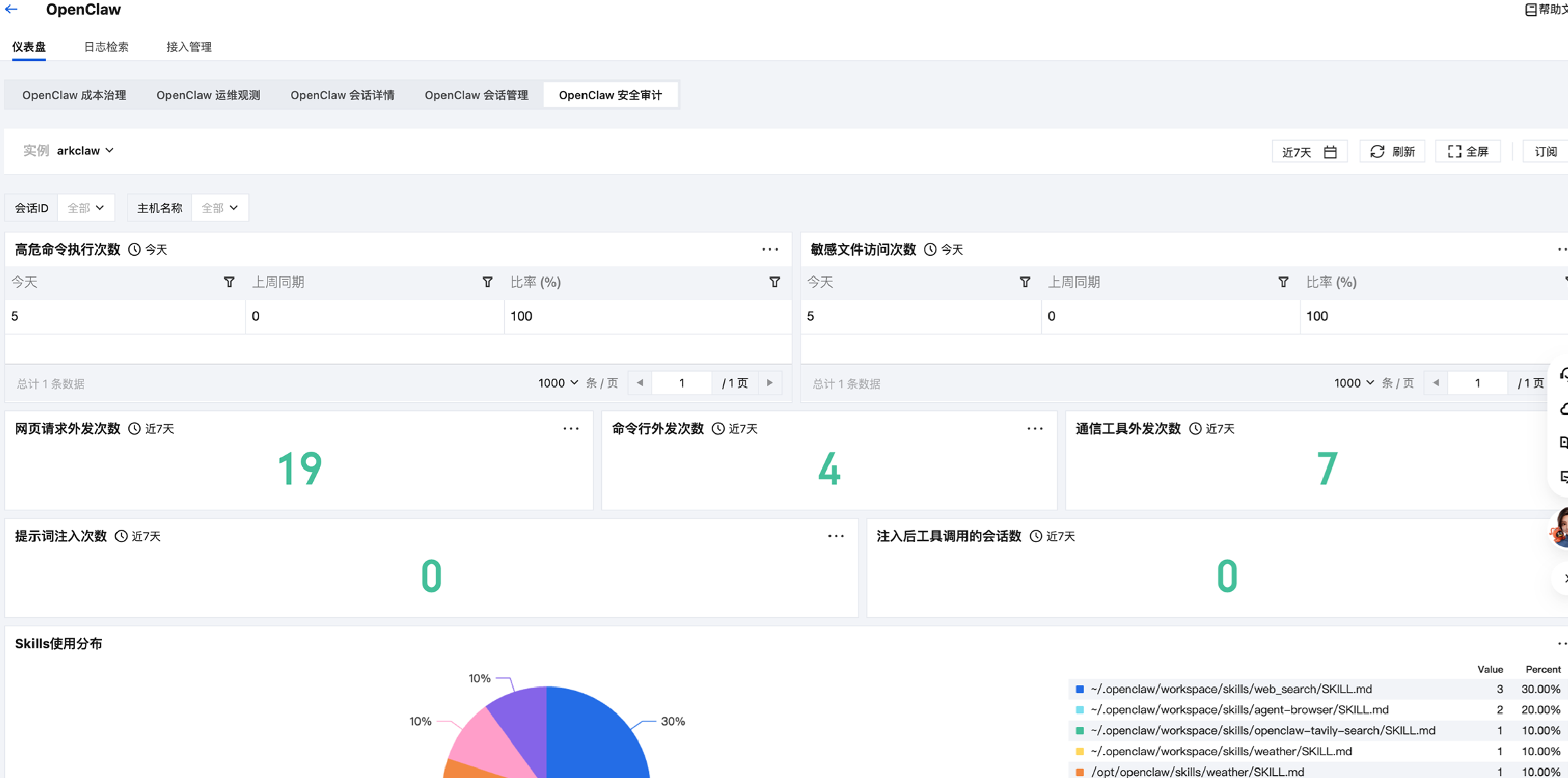
OpenClaw 安全审计
安全审计仪表盘帮您对高风险会话、高危命令执行及敏感文件访问行为进行多维度统计与明细追溯,实现全链路安全监控与审计。
功能 | 说明 |
高风险会话统计 | 按时间维度统计会话的命令、网页请求等行为数据,识别高风险会话。 |
高危命令执行会话 | 记录执行高危命令的会话详情,包含模型信息、停止原因及缓存与计费数据,便于违规行为追溯。 |
敏感文件访问会话 | 追踪访问敏感文件的会话日志,展示会话内容、模型及使用数据,实现敏感操作审计。 |


日志检索
除了仪表盘,您还可以直接搜索原始日志。
在 CLS 控制台 > 应用中心 > OpenClaw > 日志检索页面,可选择指定服务器(实例),通过添加检索条件或 AI 智能编写语句,查询并展示原始日志与统计图表,实现日志的高效检索与可视化分析。
